MySQL Table Details¶

Largest Tables¶
- Largest Tables by Row Count
- The estimated number of rows in the table from
information_schema.tables. - Largest Tables by Size
- The size of the table components from
information_schema.tables.
Pie¶
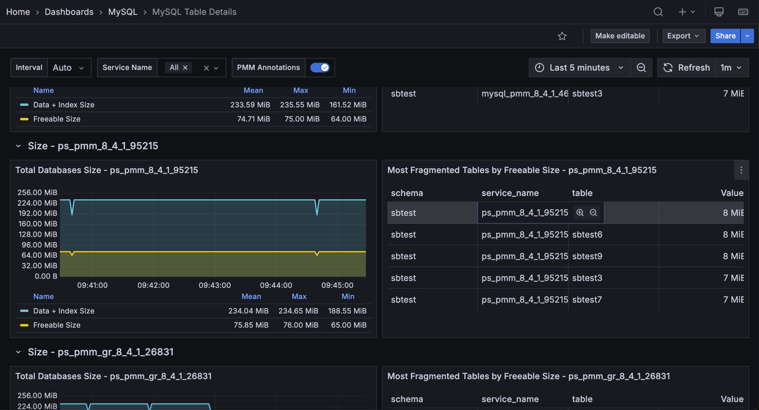
- Total Database Size
- The total size of the database: as data + index size, so freeable one.
- Most Fragmented Tables by Freeable Size
- The list of 5 most fragmented tables ordered by their freeable size
Table Activity¶
The next two graphs are available only for Percona Server and MariaDB and require userstat variable turned on.
Rows read¶
The number of rows read from the table, shown for the top 5 tables.
Rows Changed¶
The number of rows changed in the table, shown for the top 5 tables.
Auto Increment Usage¶
The current value of an auto_increment column from information_schema, shown for the top 10 tables.